[на главную страницу][в раздел "библиотека"]

Зенитное вооружение

Усиление зенитного вооружения по сравнению с прототипом являлось одной из самых важных задач, стоявших перед проектировщиками «Эссекса». Конструкторы выполнили это требование, двигаясь по следующим направлениям: увеличивая число стволов зенитной артиллерии и углы обстрела пушек, совершенствуя боеприпасы, а также улучшая системы управления огнем.

На момент вступления в строй «Эссекс» нес 12 127-мм универсальных орудий, 32 ствола 40-мм автоматов «Бофорс» и 46 20-мм «эрликонов». 127-мм орудия Мк-12 с длиной ствола в 38 клб монтировались в палубных установках двух типов. Четыре орудия стояли в спонсонах ниже уровня полетной палубы, как на «Йорктауне», и имели сектора обстрела лишь по левому борту. Остальные восемь пушек находились в новых спаренных башенных установках и могли вести огонь на оба борта. Такое решение существенно повысило эффективность зенитного огня на больших дальностях. Правда, броневой защиты 127-мм башни не получили — на них, разве что, применили утолщенную 30-фунтовую сталь, отражавшую пули и мелкие осколки. Важное достоинство 127-мм снарядов заключалось в использовании радиовзрывателей, благодаря которым они взрывались, пролетая рядом с самолетом-целью.

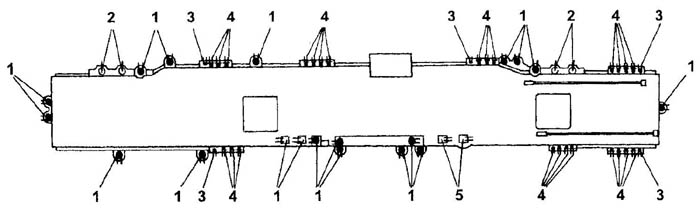
«Остров» авианосца CV-16 «Лексингтон» по состоянию на декабрь 1944 г.:
1 — четырехствольные 40-мм автоматы «Бофорс»; 2 — командно-дальномерные посты Мк-51; 3 — командно-дальномерные посты Мк-37 с РЛС МК-4; 4 — антенны РЛС SG; 5 — антенна РЛС SK; 6 — антенна радиомаяка YE; 7 — антенна РЛС SM; 8 — командно-дальномерный пост Мк-49 с РЛС Мк-11; 9 — антенна РЛС SC. Часть повторяющихся позиций на видах условно не показаны.

Вместо использовавшихся на «Йорктауне» и его систершипах многоствольных 28-мм автоматов и 12,7-мм пулеметов на «эссексах» сделали ставку на более современное вооружение — 40-мм автоматические пушки «Бофорс» и 20-мм «Эрликон». «Бофорсы» монтировались в четырехствольных установках Мк-2, «эрликоны» — в одноствольных Мк-4.

Однако, как показал опыт боев, даже столь внушительные средства ПВО оказались недостаточными, и в дальнейшем число стволов зенитной артиллерии постоянно увеличивалось. Уже к августу 1943 года численность «эрликонов» на «Эссексе» довели до 51. «Интрепид» (CV-11) вступил в строй точно с таким же вооружением, что и «Эссекс», а к концу войны он помимо 127-мм орудий нес 17 четырехствольных 40-мм и 61 одноствольный 20-мм автомат. «Рэндолф» (CV-15) уже на момент ввода в строй имел 12 127-мм орудий, 10 четырехствольных 40-мм и 57 одноствольных 20-мм автоматов. На «Лексингтоне» (CV-16) в мае 1945 года помимо 127-мм пушек (их число не менялось) было установлено 17 четырехствольных 40-мм, 28 спаренных 20-мм автоматов и 6 четырехствольных 12,7-мм пулеметов М-45. Последними также вооружили авианосец «Уосп» (CV-18).

Дополнительные «эрликоны» устанавливались преимущественно на галереях, идущих вдоль полетной палубы, а «бофорсы» — на нижнем спонсоне вместо катапульты на ангарной палубе и на специальных спонсонах в районе галерей. Причем спонсоны правого борта делались съемными — иначе корабли типа «Эссекс» уже не помещались в шлюзах Панамского канала. На «длиннокорпусных» авианосцах по второму 40-мм «бофорсу» установили в носу и корме; второй кормовой автомат появился и на ряде «короткокорпусных» кораблей.

Боезапас составлял 800 патронов на ствол для 40-мм орудий и 4076 патронов — для 20-мм. Общий вес патронов и снарядов равнялся 247 т (данные для авианосца «Франклин» на момент его вступления в строй).

Зенитное вооружение авианосца CV-16 «Лексингтон» (лето 1945 г.):
1 — четырехствольные 40-мм автоматы; 2 — одноствольные 127-мм орудия; 3 — четырехствольные 12,7-мм пулеметы; 4 — спаренные 20-мм автоматы; 5 — спаренные 127-мм артустановки.

Управление огнем 127-мм орудий осуществлялось с помощью двух установленных на «острове» командно-дальномерных постов (директоров) Мк-37. Для одноствольных орудий планировался третий пост Мк-37, однако от этой идеи отказались: чтобы обеспечить необходимый сектор обзора, требовалось сделать довольно глубокий вырез в полетной палубе по левому борту над катапультным спонсоном. Тем не менее, два авианосца — «Хэнкок» и «Тикондерогу» — достроили с такими вырезами; они стали характерным отличием этих кораблей от своих собратьев, пока не были заделаны в ходе модернизации.

Слева: «остров» авианосца «Банкер Хилл». Хорошо видны параболические антенны РЛС SK-2 и SM, на топе мачты — антенна радиомаяка YE. Справа: «короткокорпусные» «эссексы» с одиночными установками четырехствольных «бофорсов» в носу и корме — «Интрепид» (вверху) и «Хорнет» (внизу).

Целеуказание 40-мм «бофорсам» выдавалось директором Мк-51; к концу войны на ряде кораблей его заменили более совершенными Мк-57 или Мк-63. На первых авианосцах вместе с Мк-51 устанавливали также директоры Мк-49, но те оказались неудачными, и их быстро сняли. Централизованного управления огнем «эрликонов» и крупнокалиберных пулеметов не существовало; они наводились на цель индивидуально с помощью собственных прицелов.

[на главную страницу][в раздел "библиотека"]

Украинския баннерная

все легенды здесь
Сайт управляется системой uCoz